您现在的位置是:首页 > 新闻资讯网站首页新闻资讯
刘烨,等:中国储气库地面工程技术现状及优化建议
作者简介:刘烨,女,高级工程师。1989年毕业于沈阳化工大学有机化工专业,获学士学位。现在中国石油天然气股份有限公司规划总院,从事天然气集输、天然气加工、储气库、页岩气、煤层气和LNG工程前期规划、可研和科研等工作。
中国储气库地面工程技术现状及优化建议
刘烨,巴玺立,王念榕,成婷婷,文韵豪
(中国石油天然气股份有限公司规划总院)
摘要
储气库是天然气主要调峰手段之一,对中国天然气产业发展意义重大。根据“十四五”规划,储气库将迎来建设高峰,面对复杂多样的地质条件和建库模式,急需形成一套合理的地面工艺体系。在分析中国在役储气库地面工程技术现状的基础上,针对目前井口防冻、计量工艺、集注站注气、采出气处理工艺等方面存在的问题,提出了4点合理化建议,即:简化或去掉井场加热注醇工艺,井(站)一体化布置,攻关高压、大排量离心式压缩机等为主的注采气处理技术和高效设备,持续推进储气库地面建设标准设计及实施,对后续提升储气库建设及运营水平具有借鉴和指导意义。
关键词
储气库;建设现状;地面工程;工艺技术;优化建议
0 引言
近年来,中国天然气工业迅猛发展,天然气消费快速增长。地下储气库作为当前中国最主要的天然气调峰手段之一,为中国天然气产业稳步发展起到重要作用,意义重大。根据“十四五”规划,储气库将迎来建设高峰,面对复杂多样的地质条件和建库模式,急需形成一套合理的地面工艺体系。而中国储气库设施建设相对滞后,2020年储气库的工作气量仅占消费气量的4.3%,远低于国外12%~15%的平均水平[1]。
1 储气库建设现状
1.1 国外储气库建设现状
自1915年加拿大在Wellland气田首次开展储气实验以来,世界储气库发展已历经百余年。据国际天然气联盟(IGU)2018,全球共有地下储气库近700座;总工作气量达4 165×108 m3,约占全球天然气消费量的11.8%,主要分布在北美和欧盟,北美占37%,欧盟占26%,独联体国家占28%(见表1)。
表1 世界主要国家地下储气库简况

1.2 中国储气库建设现状
中国地下储气库的发展始于20世纪90年代初,1999年,随着陕京天然气管道的建设,中国开始筹建国内第一座调峰储气库——大张坨储气库,以保障京津冀地区冬季调峰及安全平稳供气。2005年,中国第一座盐穴储气库——金坛储气库开工建设,开创了中国利用已有盐穴改建地下储气库的先河,为长三角地区调峰保供发挥了重要作用。经过20多年的发展,地下储气库在平衡天然气管网的压力和输气量及调节区域平衡供气方面发挥了重要作用。截至2020年底,中国已建成地下储气库(群)17座,总计30座储气库,形成工作气量约134×108m3,占消费量的4.3%左右,其中中国石油天然气集团有限公司(简称中国石油)12座(群),形成调峰能力127×108m3;中国石油化工集团有限公司(简称中国石化)建成地下储气库3座,形成工作气量6.4×108 m3。除了大型石油公司建设地下储气库外,城市燃气企业和地方燃气企业也在积极自行筹建,如港华金坛储气库。中国储气库(群)主要设计参数详见表2[2-4]。
仅用17年,中国储气库建设短期高效实现了从零到超100×108 m3调峰能力的历史性跨越,主要经历起步探索期、快速发展期两个阶段。目前中国储气库建设处于快速发展期,形成的地面工艺满足储气库的建设需求。
表2 中国储气库(群)主要设计参数

2 储气库的类型及特点
2.1 国内外已建储气库的类型及特点
国外储气库建设已有百年历史,国外已建储气库主要有油气藏型、盐穴型、含水层型、矿坑型四种类型,中国已建储气库主要是油气藏型和盐穴型两种。
国内外储气库类型及特点的对比具体见表3。
表3 国内外储气库类型及特点

2.2 国内外储气库的差异
与国外相比,中国储气库具有地质条件复杂、注采压力高、采出物组分复杂、注采系统弹性小等特点[5]。
2.2.1 地质条件
国外90%储气库埋深小于2 000 m,构造完整。中国地质条件复杂,构造破碎、储层非均质性强,埋深普遍大于2 500m。
2.2.2 注采压力
对于采气压力,欧洲天然气骨干管网输送压力6~10 MPa、美国洲际天然气管道输送压力10 MPa,中国长输天然气管网运行压力大多为10~12 MPa,因此压力较国外高。对于注气压力,中国储气库由于埋藏较深,部分注气压力高达40 MPa,而国外储气库注气压力一般不高于25 MPa。中国储气库注采压力均高于国外,使得对地面系统设备的要求更严格。
2.2.3 采出物组分
国外采出气气质好,重组分含量少,采出气仅需进行脱水,无需脱烃。而中国大部分储气库采出物为油、气、水三相,采出气处理需同时控制水露点和烃露点,流程相对复杂,其油水处理大多依托油田。
2.2.4 注采系统
中国储气库注采系统规模弹性较小。国外储气库注采系统操作弹性大,多为150%~260%,每套装置的设计处理规模不一定相同,中国注采系统操作弹性以120%居多,储气库内的相同装置处理规模基本相同。
2.2.5 计量、集输系统
国外常用注采合一、双向计量,井口无节流、防止水合物、放空、排污、取样、腐蚀检测等设施,中国储气库采出物复杂,绝大多数注采分开,注采分别计量。
2.2.6 注气压缩机
对于注采规模较大的大型储气库,注气压缩机多选用离心式或离心式与往复式组合,两段增压、分期建设,且采气期时注气压缩机处于热备状态。可大大减少压缩机数量,降低投资,减少运行维护费用[6]。
2.3 储气库与气田地面工程的差异
与气田地面工程相比,储气库具有大进大出、注采循环、气量波动大、运行压力高、使用寿命长、投资高等特点。储气库的设计建设紧紧围绕储气库特点优选集输处理技术,选用高效设备、性能可靠的材料。具体详见表4。
表4 气田与储气库地面工程特点对比(据文献[7]修改)

3 中国储气库地面工艺技术
3.1 储气库地面设施运行特点
储气库的地面工艺技术受产气区、储气区及用户的多重影响,建造、运行工况复杂。
(1)运行工况跨度大。由于储气库“反复注采”的特点,在地面工艺处理中天然气流量与组分、运行压力与温度变化区间大,使得对设备、管道抗疲劳要求高。
(2)计量难度大。由于运行压力和流量不断变化,天然气瞬时流量上下限高达60:1,不同气库单井采气能力在(10~250)×104 m3/d变化,对流量计的适应能力要求较高。
(3)采气期井流物组成复杂。对于凝析气和油藏型储气库,采出的天然气中常含有凝析油或黑油和游离水等物质。对于干气藏型储气库,采出天然气中也时常夹杂游离水。同时,个别储气库还含H2S,使得地面工艺设计具有特殊性。
(4)注气压缩机选型要求高。压缩机的入口压力、流量设计参数要适应输气管道参数的波动,设计出口压力要适应地层的高压。多台压缩机同时运行时,要平衡与协调高压、大功率天然气压缩机组的脉冲和振动。
(5)安全性要求高。储气库除满足调峰功能,还需满足输气管道事故状态下的安全供气,地下储气库注采气压力、气量变化范围大,设备、管道长期疲劳运行,对地面设施的运行安全性要求较高。
(6)达容达产周期长。储气库在投产后的达容达产周期长,特别是利用水淹气藏改建而成的储气库。中国2013—2015年建设投产的6座储气库,至今未达容达产。
(7)酸性介质H2S置换。对于采出气含有H2S的储气库,其H2S产生原因、逐年H2S含量变化及变化规律均需要动态跟踪研究,相应的置换周期会影响地面脱硫装置的设置。
3.2 地面工艺技术现状
3.2.1 井口工艺
井口工艺主要包括调节计量、防止水合物及注缓蚀剂工艺(见表5),由于中国储气库注采气组分和运行工况差异较大,井口一般将注采工艺分开,并单独计量。
表5 井口工艺

3.2.1.1 防冻工艺
储气库在开井初期,地层温度场建立较慢,井口温度较低,单井管道易冻堵,且随着井口参数不断变化,冻堵存在间歇性、短时性和不确定性。
根据采气特性,确定井口采用节流注水合物抑制剂不加热工艺,适用流量范围大、流程简单、防冻效果好,目前在气藏型或凝析气藏型地下储气库中普遍采用(见图1-a)。
对于油藏型地下储气库,采气时采出井流物中常携带地层中残存的原油。井口一般采用加热节流与注水合物抑制剂相结合的工艺,在井口设置加热炉与注醇设施。当储气库仅开井初期需加热时,加热炉可多口井共用一台(见图1-b)。

图1 井口防冻工艺示意图
3.2.1.2 计量工艺
(1)干气藏型储气库。
目前,干气藏型储气库采用的计量设备有超声波流量计、外夹超声波流量计、靶式流量计及槽道式流量计等。
靶式流量计的量程比为15:1,是中国早期储气库建设使用的主要流量计,但使用经验表明,由于注采气的流量较大以及采出气含有杂质等原因,靶板和靶杆易脱落、变形,甚至计量误差达10%以上,使用效果不佳,不推荐使用。
槽道式流量计的量程比为30:1,流量计内纺锤体与管壁之间的通道过窄,不利于采出气含液黏度过高的工况,通道会出现堵塞的情况,同时引压管冬季易产生冻堵,影响计量。槽道式流量计没有广泛应用案例,需经各种工况试验后方可推广。
超声波流量计的量程比为30:1,计量精度在体积含液量不超过0.3%时几乎不受影响,且介质压力越高,含液量对精度影响越小。可用于注采双向计量,由于超声波流量计内部没有可动部件,因此在维修时不影响生产,目前广泛用于新建储气库。
外夹超声波流量计原理与管道式超声波流量计相同,其优点主要体现在介质中的含液不会对探头进行污染,同时安装便利无需在高压管道上进行开口。其缺点主要体现在对现场探头的安装要求高,需要定期观测耦合剂的密封状况,管径与壁厚比超过10:1时影响计量精度。
干气气藏井口计量可采用注采合一,双向计量,故单井注气或采气计量推荐选用超声波流量计、外夹超声波流量计,计量精度达到±2%,满足GB 50350—2015《油田油气集输设计规范》中过程生产计量±5%的精度要求。建议在注采平衡期对探头进行检查和维护,以确保计量的准确性。
(2)凝析气或油藏型储气库。
凝析气或油藏型储气库井流物含油气水,气质变化剧烈,为解决混相计量问题,常规做法是油气水三相分离后分别计量。丛式井一般采用轮换计量方式。
结合地质要求,对于分离计量方式,计量分离器可设置在井场、集配站或集注站,可采用两相或三相分离计量方式。
3.2.1.3 注采气流量调节
采用轴流式双向调节阀,进行注气流量调节,采用远程设定开度进行采气调节,打破了笼统注采气模式,实现注采流量双向调节,提高了注采井的可操作性及运行管理水平。
单井笼统注采发展为单井精确注采,契合不同层位、不同钻井部位、不同渗透率下注气压力差异,有助于实现不同断块注采井均衡注气。
3.2.2 注采集输工艺
采用注采集输管道同管建设。针对井流物组成复杂及储气库冬采夏注的运行特点,分析对比注采管道同管、异管设置,在注采输送气量接近、注采管道压力接近时,采用注气管道、采气管道合一建设,降低投资。
3.2.3 集注站注气工艺
地下储气库注气工艺主要取决于储层压力与输气管道压力,分管压注气和增压注气。
注气、采气系统采用同一压缩机组,一机两用,可同时适应注气工况及采气末期外输工况。注气工艺示意图见图2。

图2 注气工艺示意图
3.2.4 集注站采出气处理工艺
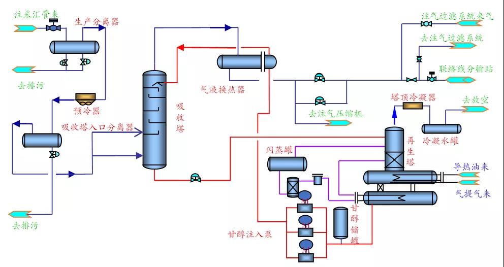
采出气处理工艺以控制烃、水露点为目的,而非回收轻烃,因此应简化流程,不宜采用工艺流程复杂、投资高的分子筛脱水及深冷工艺。由于不同地下储气库采出气性质不同,地面处理工艺也存在一定差异。
国内已建凝析气藏型储气库的处理工艺为:J-T阀节流+乙二醇防冻工艺(辅助丙烷制冷工艺),同时控制天然气水、烃露点。干气藏型储气库仅需控制水露点,处理工艺为:三甘醇脱水工艺。
3.2.4.1 J-T阀节流+乙二醇烃、水露点控制工艺
已建储气库J-T阀节流制冷装置单套最大处理规模为750×104 m3/d。对于地层压力低的储气库,在采气后期需采用丙烷辅助制冷或利用注气压缩机增压运行,操作弹性主要受防冻剂循环及再生限制,操作弹性下限30%。
J-T阀节流+注乙二醇工艺技术特点及工艺流程见表6和图3。
表6 J-T阀节流+注乙二醇工艺技术特点


图3 J-T阀节流+注乙二醇工艺流程示意图
3.4.2.2 三甘醇水露点控制工艺
目前已建的三甘醇脱水装置,最大处理规模为600×104m3/d。其单套处理规模及操作弹性主要受三甘醇吸收塔限制。操作弹性下限为30%。
三甘醇脱水工艺的技术特点及工艺流程见表7和图4。
表7 三甘醇脱水工艺技术特点


图4 三甘醇水露点控制工艺流程示意图
4 地面工艺优化建议
4.1 地上地下结合,优化简化井口设施
目前井口一般都会设置加热炉或移动式注甲醇橇,甚至在东北地区的储气库为了应对采气开工初期的低温情况,在井口同时设置加热炉和注醇橇。
建议地面工艺与地下工艺相结合[8],在提高单井气量和提升井口温度的同时,计算井口至集注站不形成水合物的最佳输送距离,并据此布站,使得集输过程中不形成水合物,从而简化或去掉井场的加热注醇工艺,提质增效。
4.2 井站一体化优化工艺
在总体布局时,尽量将集注站与井场毗邻建设,注采管道合一设置或分开设置。不仅可实现高压集输管道均在站场内部敷设,避免站外建设高压集输管道的危险性。同时,由于井口与集注站距离近,可依托集注站的配套设施防治水合物,简化了井口的水合物防治工艺。除此之外,对于凝析气藏型储气库,可将井口单井气液分离计量橇设置在集注站内,减少井场占地。
4.3 大规模、低成本注采气处理技术和高效设备
随着中国天然气调峰需求量不断增加,储气库建设进一步加快,急需攻关大规模、低成本的注采气处理技术和高效设备,并深化装置平稳、安全、经济运行的技术研究,指导中国后续大型储气库建设,为国内天然气供应安全提供强有力的技术支撑。
4.3.1 高压、大排量注气压缩机组
目前国内在役储气库注气压缩机均采用往复式压缩机组,大型储气库注气压缩机仍以往复式压缩机为主,而往复式压缩机机存在单机排量小、投资高、占地面积大、维检修频繁且费用昂贵的缺点。离心式压缩机的在国内的应用刚刚起步,国产离心式压缩机与进口产品相比,性能也存在较大差距;反观国外,离心式压缩机已广泛用于储气库建设,并且形成了标准系列化高压离心式压缩机。“十三五”期间,国内研发出了30 MPa双缸离心式压缩机组并完成产业化应用,但在机组运行优化控制技术等方面的技术尚不成熟;仍需进一步研究;同时需要研发40 MPa及更高压力等级的单缸两段式离心式压缩机,实现压缩机组配置更加简单、占地面积更少的目标。
4.3.2 储气库大型、高效、低成本的处理技术
对于干气气藏建议采用三甘醇脱水。对于凝析气藏及油藏型储气库,目前大多采用J-T阀节流工艺,采气后期增压或者进行辅助制冷工艺,建议研发硅胶脱水工艺,同时控制烃、水露点。为了解决油气藏型储气库处理工艺单一、生产压差大、能耗高,脱烃脱水吸附剂需进口难题,可研制脱烃脱水吸附剂。
4.3.3 双向流量计、高压大口径关键阀门等国产化技术
(1)高压双向计量流量计目前主要靠进口,存在投资高、供货周期长、运维成本高的缺点。目前,储气库注采双向低成本流量计产品系列化技术已初步形成,但储气库超高压、宽量程、含液、含油水的多相流计量模型的理论影响需要攻关,储气库注采过程中流体对传感器冲蚀、传感器取压方法对计量的影响也需进一步攻关。
对于井口注气阶段干气的准确计量,以及采气阶段反向流过程中的油气水三相的计量,采气阶段湿气多相计量的准确性问题,尚需研发攻关。如何建立储气库超高压宽压力工况范围条件下的油气水三相计量模型,是需要解决关键问题。同时,建议采取提质增效措施,取消凝析气田及油藏型储气库井口的气液分离器,进一步简化井场工艺。
(2)尽管目前国内已开始研究制造强制密封球阀和高压截断阀,但高压力、大口径强制密封球阀仍被国外垄断,国产设备在高压密封性能和安全可靠性方面与进口设备差距较大,多工况双向可控调节阀长期依赖进口,需加快相关设备技术的研究。
(3)储气库注采合一工艺是目前主流技术,但工艺所需的双向调节阀,长期依赖进口、成本高、供货周期长等问题,急需国产化攻关。
4.4 持续推进储气库地面建设标准设计及实施工作
随着储气库建设进度的加快,工程量的大幅增加,储气库的类型也将更趋多样化。为了保障新建储气库的高质高效,需要对储气库建设的固化设计工艺进行总结,归纳相似点,保留差异性,推进储气库地面建设系统的标准化设计工作,从气藏型扩展到油藏型和盐穴型,从主体工艺扩展到辅助工程,最大限度实现地面工艺技术、平面布局、视觉形象、建设标准等方面的统一。
